Of u nu een bakkerij of een kledingwinkel hebt, uw potentiële klanten kiezen elke dag om bij u of in de buurtwinkel te kopen. Uw lokale concurrenten in het oog houden is altijd zinvol, van het leren over hun kortingen tot het creatief bedenken van inhoudelijke ideeën die verkeer naar uw e-commerce site kunnen leiden. Daarom gaan we vandaag bespreken hoe u uw lokale concurrenten kunt bespioneren en kunt profiteren van concurrentieonderzoek.
Verzamel informatie over de lokale markt
Het proces van inzicht in uw klanten en concurrentie wordt marktonderzoek genoemd. Het valt in twee categorieën uiteen:
- Primair onderzoek: u vraagt uw klanten rechtstreeks naar hun problemen, mogelijke oplossingen, uw product, uw concurrenten, enz. kwalitatief onderzoek of kwantitatief)
- Secundair onderzoek: hier verwerkt u vrij beschikbare informatie, zoals ander onderzoek, artikelen, trends, meningen van deskundigen, enz. Dit is een literatuurstudie.
Hoe vindt u lokale concurrenten?
Waarschijnlijk kent u uw belangrijkste lokale concurrenten uit het hoofd, simpelweg omdat u in dezelfde sector zit. Er kunnen echter minder voor de hand liggende/zichtbare concurrenten zijn waarvan u misschien niet eens op de hoogte bent. Het is altijd goed om naar het grotere geheel te kijken.
Probeer op Google te zoeken naar wat uw bedrijf doet en voeg locatiespecifieke zinnen toe. Zo krijgt u zoekresultaten te zien die betrekking hebben op dezelfde geografische locatie.
De resulterende pagina’s worden SERP (Search Engine Result Pages) genoemd en omvatten over het algemeen:
- Organische zoekresultaten;
- PPC-reclame (Pay per Click);
- Kaartweergave;
- Entiteiten van het bedrijfsprofiel (Google Business Profile).
Bestudeer zorgvuldig en noteer de concurrenten die u daar ziet. Daarnaast kunt u zoeken naar bedrijven in dezelfde branche op gele pagina’s zoals Yelp.com, aggregators en online bedrijfscatalogi. Van daaruit kunt u meer gedetailleerd marktonderzoek doen voor elk van uw belangrijkste concurrenten.
Soorten marktonderzoek
Bij marktonderzoek is het verstandig om van een bredere kijk naar een smallere, specifieke kijk te gaan. U zou bijvoorbeeld kunnen beginnen met een algemeen begrip van potentiële klanten en hun problemen, dan verder gaan met de details van hoe zij het product of de dienst gebruiken, en dit vervolgen met een begrip van uw concurrenten, wat zij doen en hoe zij in dit plaatje passen.
Zoeken naar klanten
Nogmaals, ga uit van het bovenstaande. Als u een budget hebt voor marketingonderzoek, kunt u een klantenonderzoek of enquête laten uitvoeren of gewoon op Statista naar studies en rapporten zoeken om uw klanten beter te begrijpen. Denk na over wie uw klant is – uw typische klant, het geslacht, leeftijd, hobby’s, maandelijks inkomen, locatie enz. Als u al lang een bedrijf runt, hebt u waarschijnlijk trouwe klanten. Segmenteer uw klanten in Google Analytics en verdeel ze in 2-5 groepen op basis van de informatie die u krijgt. Google Analytics-gegevens zijn hier nuttig om uw klanten beter te begrijpen.
Voorbeelden van segmentatie die kunnen worden gebruikt zijn segmentatie naar verkeersbron, geografie, type bezoeker (nieuw, herhalend), gebruikersplatform, waarde van de bezoeker, ondernomen acties, enz.
Zoeken naar concurrenten
Nu is het tijd om grondig onderzoek te doen naar concurrenten. Open data, beschikbaar bij professionele diensten, geven u veel informatie over hun bedrijf, inclusief hun online promotie.
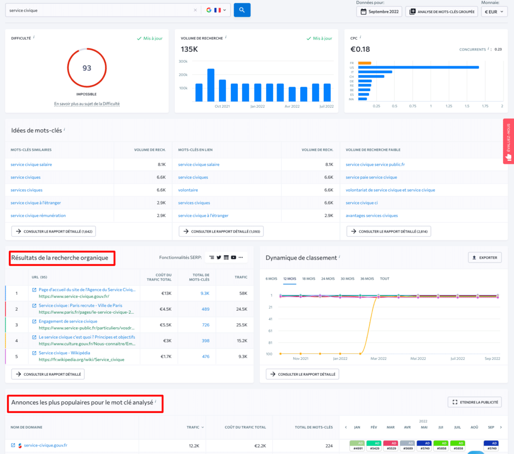
Als u de lokale concurrentie wilt domineren, besteedt u waarschijnlijk veel aandacht aan SEO. Zoek uit welke trefwoorden uw concurrenten gebruiken, welke pagina’s het meeste verkeer ontvangen en wat hun positie op de ranglijst is. De keyword search-tool SE Ranking (Franse site) kan u helpen met de concurrentieanalyse betreffende trefwoorden, en geeft u uitgebreide informatie op welke zoekwoorden uw concurrenten zich richten in organische en betaalde zoekopdrachten en of u zich richt op relevante zoekopdrachten in vergelijking met uw concurrenten.
Volg ook de betaalde reclame-inspanningen van uw concurrenten. Gebruik dezelfde SE Ranking tool om de historiek van betaalde campagnes van uw concurrenten te zien, bekijk de advertenties die uw concurrenten draaien om het geanalyseerde trefwoord te promoten, en ontdek welke van de advertenties van uw concurrenten het meest populair en effectief waren.
Onderzoek naar het gebruik van producten/diensten
Blijf nauwkeurig volgen hoe uw dienst of product door klanten wordt gebruikt – bijvoorbeeld hoe bezoekers uw site daadwerkelijk gebruiken. Veel tools kunnen het gedrag van gebruikers op uw site registreren, zoals Contentsquare. U kunt deze gegevens later bekijken. Zij hebben effectief inzicht in de knelpunten op uw e-commerce sites, zoals niet voor de hand liggende “Koop”-knoppen of onduidelijke verzendingsvoorwaarden.
Bepaal uw concurrentiepositie
Ten eerste, en voordat u de strijd aangaat met uw online concurrenten, moet u ervoor zorgen dat uw bedrijf voldoet aan de lokale wettelijke vereisten. Er zijn veel vereisten waaraan moet worden voldaan, te beginnen met de gebruiksvoorwaarden, het privacybeleid en het cookiebeleid op een e-commerce website, naleving van de RGPD en nog veel meer.
Focus op het beheer van lokale SEO voor uw bedrijf
SEO is uw bijna gratis bron van potentiële klanten. Als u bovenaan staat in de zoekresultaten voor gerichte, lokale zoekopdrachten, wint u al van uw concurrenten. Een correcte en consistente lokale SEO bestaat uit drie basiselementen:
- Website: zorg ervoor dat deze goed werkt, snel laadt en niet vol zit met vervelende banners en pop-ups. Om ervoor te zorgen dat uw site kwaliteitsvol is, voer regelmatige website-audits uit, bijvoorbeeld met behulp van de website audittool SE Ranking.
- Inhoud: produceer en publiceer nuttige inhoud vol trefwoorden. U kunt contentmarketingtools gebruiken om de nieuwe blogberichten, vermeldingen en shares van uw concurrenten bij te houden. Zo krijgt u een idee van de soorten inhoud die voor hen het beste werken.
- Citaten: Dit zijn verwijzingen naar uw site vanaf andere websites (vaak lokale aggregators) die uw naam, adres, telefoonnummer en/of website vermelden. U kunt deze handmatig instellen of diensten van derden gebruiken, zoals BrightLocal, MozLocal, enz.
De kracht van kritiek
Recensies zijn uw krachtigste wapen tegen uw lokale concurrenten en een krachtige SEO-factor. Er zijn verschillende manieren om het aantal beoordelingen voor uw bedrijf te verhogen:
- Google bedrijfsvermelding – meld u hier aan als u dat nog niet hebt gedaan. Zorg er ook voor dat uw bedrijf gunstig wordt voorgesteld, bijvoorbeeld dat foto’s en video’s van hoge kwaliteit zijn en uw bedrijfskenmerken positief weergeven.
- Vraag klanten altijd om beoordelingen. Vraag hen om beoordelingen achter te laten op uw Site Master, uw Facebook-pagina of op hun sociale netwerken zodat u deze opnieuw kunt publiceren, of vraag hen zelfs om videotestimonials van 10 seconden op te nemen. Daarnaast kunnen zij beoordelingen achterlaten op productbeoordelingssites zoals TrustPilot of branchespecifieke beoordelingssites, forums of fora.
Verbetering van de gebruikerservaring
Vergeet niet dat het gebruikerspad op verschillende punten kan beginnen: Google Maps, zoekresultaten, de offline winkel, de website van de winkelier, enz. Volg deze eenvoudige regels om potentiële klanten de beste gebruikerservaring te bieden:
- Zorg ervoor dat uw NAP (namen, adressen, telefoons) en de openingstijden van uw verkooppunten altijd actueel en accuraat zijn.
- Verbeter de snelheid van het laden van pagina’s vanaf verschillende apparaten;
- Zorg ervoor dat de belangrijkste elementen van uw website duidelijk zichtbaar zijn (knoppen, CTA’s, contactformulieren, enz.);
- Zorg voor eenvoudige navigatie en interne links;
- Denk aan visuele aanwijzingen om uw bezoekers door de pagina te leiden naar de gewenste acties.
Samenvatting
Voor elk bedrijf dat lokaal actief is, is het heel belangrijk om beter te presteren of zich te onderscheiden van de concurrentie om meer klanten aan te trekken. Als uw diensten of producten geografisch beperkt zijn, is het uiterst belangrijk dat u zowel online als offline beter presteert dan uw concurrenten. Door meer te weten te komen over hen, hun producten en uw potentiële klanten, kunt u beter werken aan lokale marketing om de regionale concurrentie te domineren.









